统计分析
1. 员工概况
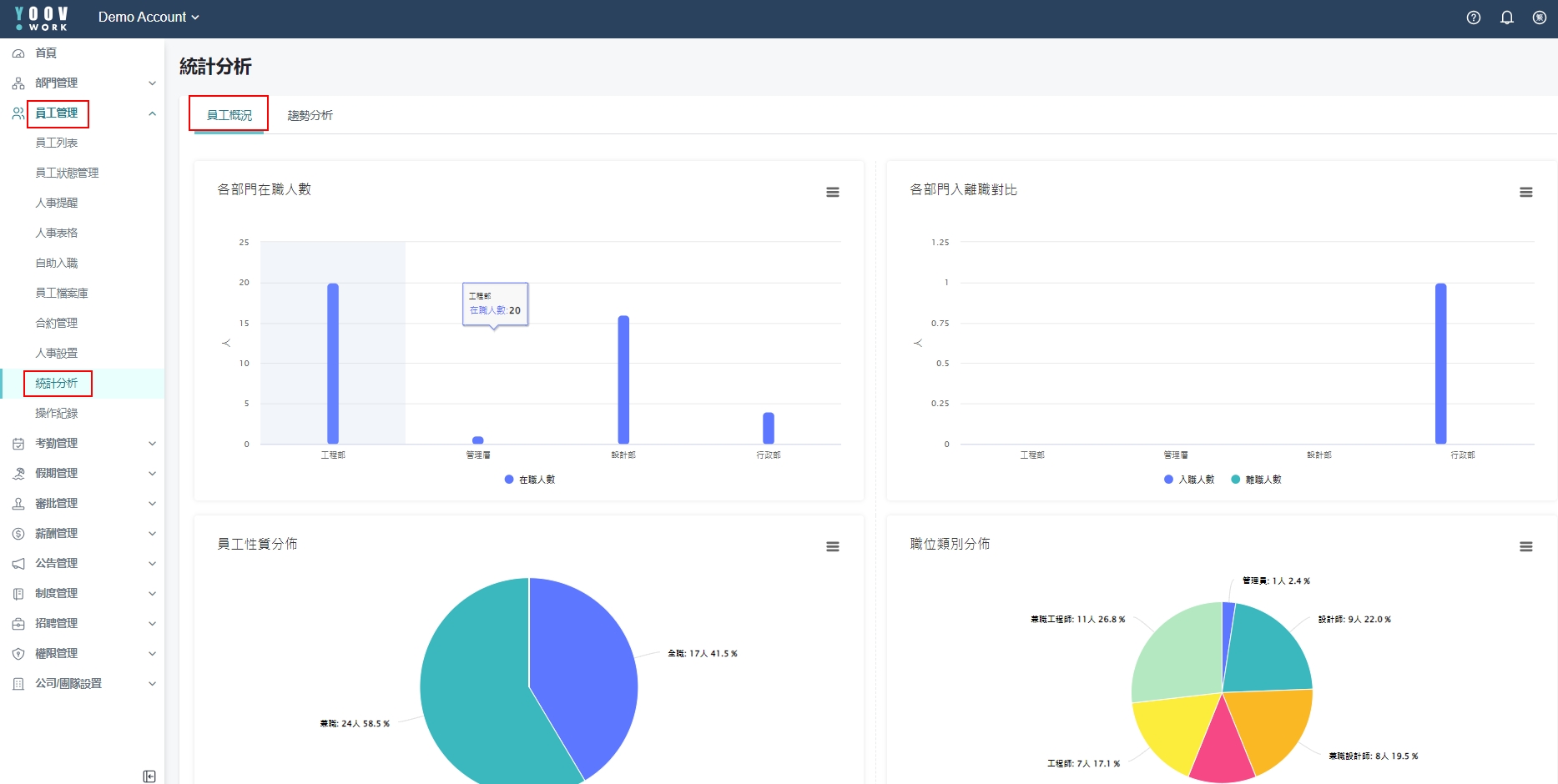
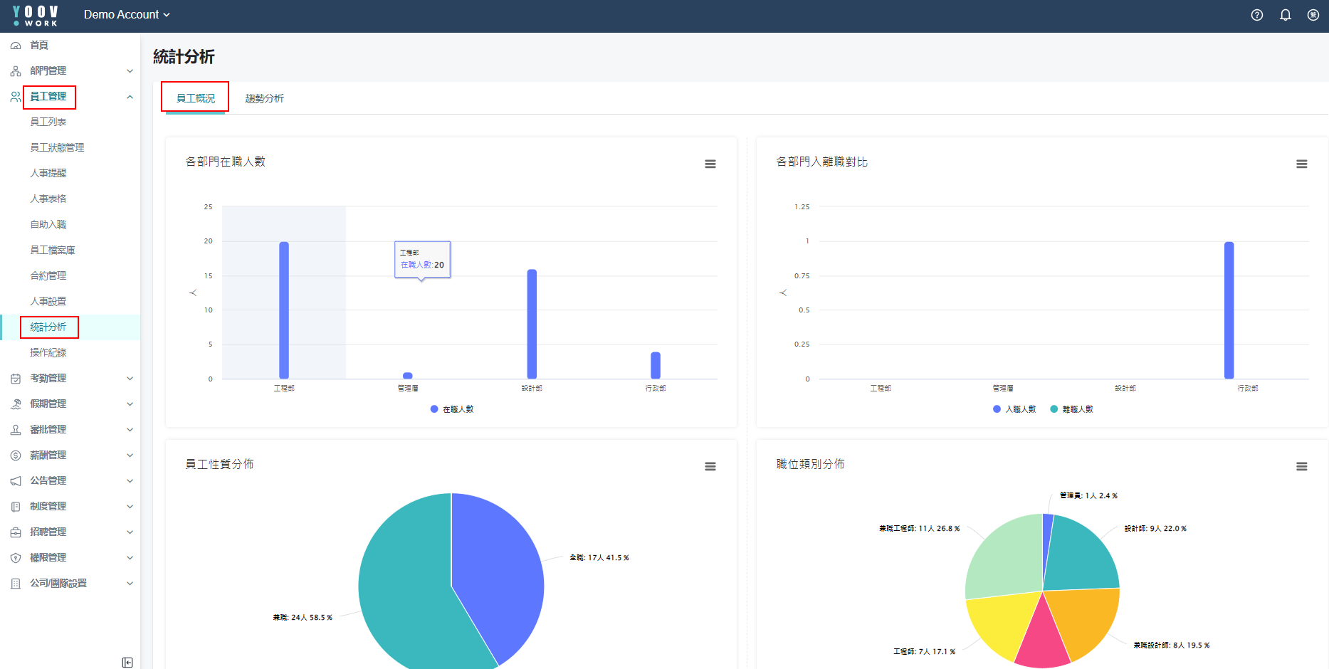
管理员可以在这里分析员工的概况例如:工作性质、司龄、年龄等等。
操作步骤: [员工管理]>[统计分析]>[员工概况]

2. 趋势分析
管理员也可以看到员工每月在职及入职人数的趋势和变化。例如:每月入职人数、期间内各部门入职人数、每月入职人数和离职人数等等。
操作步骤: [员工管理]>[统计分析]>[趋势分析]

Last updated
Was this helpful?
管理员可以在这里分析员工的概况例如:工作性质、司龄、年龄等等。
操作步骤: [员工管理]>[统计分析]>[员工概况]

管理员也可以看到员工每月在职及入职人数的趋势和变化。例如:每月入职人数、期间内各部门入职人数、每月入职人数和离职人数等等。
操作步骤: [员工管理]>[统计分析]>[趋势分析]

Last updated
Was this helpful?